Web Portal User Documentation
Breadcrumbs

Planning

Planning application can be opened from the Dashboard. Application allow to view the plan of the drilling process.

The main page of the application contain the list of the wells with basic information. Click on the well expands its Planning.

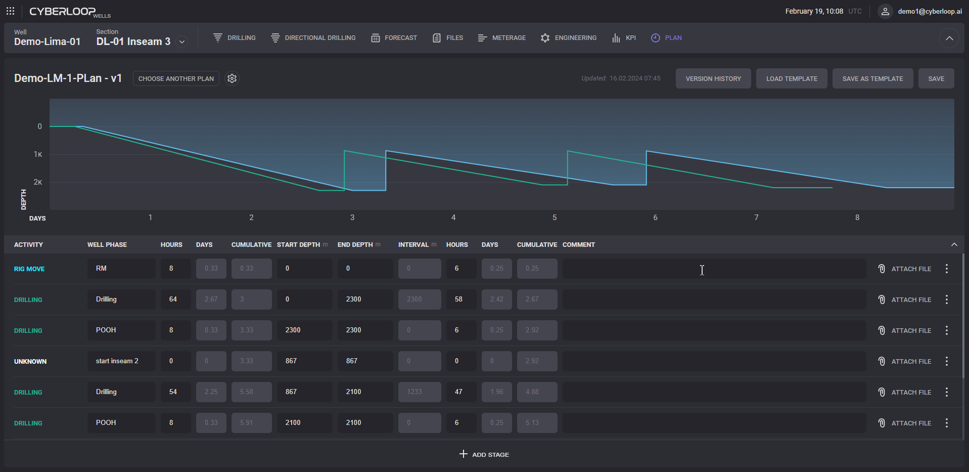
Planning tab

image-20240219-100901.png

Planning tab contains the planned dependency of drilled depth on the days and table of the drilling activities. Attachments can be added to any activity by clicking on Attach File button. In the opened dialog click on the Add File. Attached files can be removed in the add file dialog.

image-20230318-064928.png


In the activity properties can be changed order of activity, copied, edited and deleted.

image-20230318-065409.png

Click on the Version history displays the list of revisions with date of publication, author and additional comments. The version can be reverted by clicking on the Restore button in the row. Click on the Delete button removes the version from the history.

image-20230318-070002.png

CO2

On the CO2 tab presented fuel consumption tables and charts. In the table displayed planned and real consumption for each stage of drilling.

image-20230318-071459.png

Representation of the consumption in liters per hour plotted on the chart. Representation can be changed from the Activity to Sections, Wells and Days on the top panel.

Files

Files tab can be used for fast management of the uploaded files. On the top of the page displayed list of the recently opened files. If the file linked to some activity its will be displayed next to file. The files can be downloaded or deleted by the controls it the list.

image-20230318-074642.png

On the left side panel the Activity can be added? To create new folder click on the Add Folder button. Files can be moved between folders.

New file can be uploaded by drag and dropping to the corresponding area.

Risk register


image-20230320-120236.png